Inzicht in de energiezaken van al jouw klanten in één
digitaal platform
Jouw klanten regelen gemakkelijk zelf hun energiezaken, doormiddel van een eigen inlog.
Eigen logo en kleurstelling
Speciaal ingericht voor de energiemarkt
Uniek Energie Monitoring Systeem (EMS)
API-koppelingen met leveranciers en netbeheerders
Ingebouwd CRM systeem
EAB Digital
Ons platform biedt jou een krachtige oplossing om klanten optimaal te bedienen met modules zoals energie inkoop, energiebesparingsplicht en terugvorderen van energiebelasting. Dit leidt tot hogere besparingen, verbeterde efficiëntie en tevredenheid bij klanten.
Ons platform helpt jou te onderscheiden door kosteneffectieve en duurzame oplossingen aan te bieden!
Welke modules zijn er?
Je kunt kiezen uit verschillende modules, en zo het platform naar eigen wens inrichten, per klant! Samen richten we het platform in, zodat jij en je klanten hier optimaal gebruik van kunnen maken.
Middels informatie uit slimme meters kunnen jouw klanten hun energieverbruik nauwkeurig analyseren en optimaliseren. Dit kan vergeleken worden met voorgaande periodes en kun je zien wat het verbruik in kosten is. In combinatie met de budgetteringstool is dit een must voor organisaties! Het EMS wordt bovendien voortdurend doorontwikkeld, waardoor er steeds meer mogelijk is.
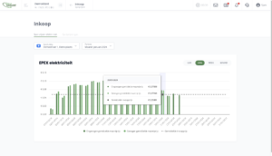
Zodra de nieuwe inkoopprijzen – spotprijzen elektriciteit (EPEX) – van de volgende dag binnen zijn, dan worden deze getoond in het platform (vanaf 4 uur s middags). Indien gewenst, kunnen de spotprijzen ook gemaild worden.
De factuurcontrole vindt plaats door het EMS te vergelijken met de facturen. De facturen spoelen automatisch in, middels een API-koppeling met de leverancier en/of netbeheerder. Bij een afwijking van een bedrag en/of percentage dat je zelf instelt, wordt er een melding gemaakt indien deze teveel afwijkt. Zo betaal je nooit teveel.
Vorder via het platform te veel betaalde energiebelasting terug voor jouw klanten. Het platform maakt automatische berekeningen en vult de benodigde formulieren automatisch in. Ook worden acties aangemaakt ter opvolging.
Middels informatie uit slimme meters kunnen jouw klanten hun energieverbruik nauwkeurig analyseren en optimaliseren. Dit kan vergeleken worden met voorgaande periodes en kun je zien wat het verbruik is kosten is. In combinatie met de budgetteringstool is dit een must voor organisaties! Het EMS wordt bovendien door ontwikkelt waardoor er steeds meer mogelijk is.
Zodra de nieuwe inkoopprijzen – spotprijzen elektriciteit (EPEX) – van de volgende dag binnen zijn, dan worden deze getoond in het platform (vanaf 4 uur s middags). Indien gewenst, kunnen de spotprijzen ook gemaild worden.
De factuurcontrole vindt plaats door het EMS te vergelijken met de facturen. De facturen spoelen automatisch in, middels een API-koppeling met de leverancier en/of netbeheerder. Bij een afwijking van een bedrag en/of percentage dat je zelf instelt, wordt er een melding gemaakt indien deze teveel afwijkt. Zo betaal je nooit teveel.
Vorder via het platform te veel betaalde energiebelasting terug voor jouw klanten. Het platform maakt automatische berekeningen en vult de benodigde formulieren automatisch in. Ook worden acties aangemaakt ter opvolging.
Wat zeggen gebruikers van ons platform?
EAB Digital biedt mij een plek waar ik al mijn energiezaken centraal kan regelen. Mijn contracten, monitoring, het borgen van de wetgeving i.v.m. de informatieplicht én de communicatie met mijn specialist zit op één plek. Bovendien krijg ik snel antwoord op mijn vragen en wordt er adequaat geschakeld. Al met al zorgt dit voor rust in mijn energiezaken!
Hans de Jong
WK Beheer
Ontdek de voordelen van het platform speciaal voor de energiemarkt!
Binnen EAB Digital zijn alle energiezaken in één CRM samengevoegd wat gebruiksvriendelijk is, en realtime inzichten geeft. Het laagdrempelige platform is toegankelijk voor jou, je medewerkers en je klanten!



